The total number of FQDNs should be prominently displayed on the dashboard, providing visibility at both the namespace level and the tenant level to ensure comprehensive monitoring and easier management

Requirement Overview:

The customer has requested a feature to display the number of FQDNs (Fully Qualified Domain Names) configured in both:

  1. Namespace Level: Show the total number of FQDNs specific to a selected namespace.

  2. Tenant Level: Show the total number of FQDNs aggregated across the entire tenant.

This enhancement is intended to provide clear visibility of FQDNs for better monitoring and management.

Current Context:

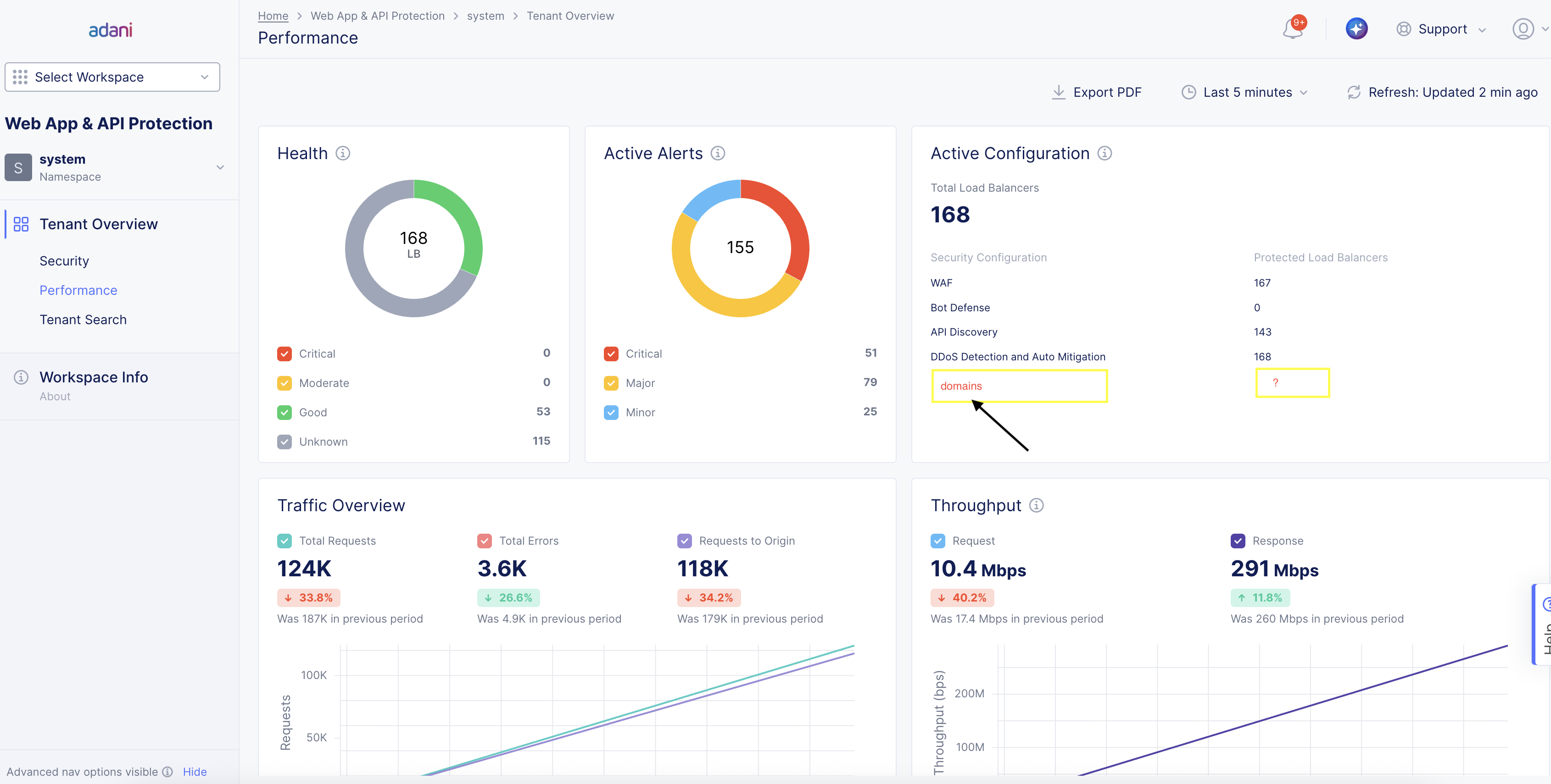
At present, the dashboard does not provide the total count of FQDNs for either level. Refer to the attached screenshots:

  1. Screenshot 1 (Namespace Level): Highlighted where the count of FQDNs can be displayed below "Active Configuration."

  2. Screenshot 2 (Tenant Level): Demonstrates space for showing aggregated FQDNs across all namespaces under "Active Configuration."

Proposed Solution:

  1. Namespace Level:

    • Introduce functionality to calculate FQDNs for the selected namespace when the namespace is chosen.

    • Update the namespace query in the source code to include logic for fetching and displaying FQDN Count

  2. Tenant Level: Modify the tenant dashboard logic to aggregate FQDN counts across all namespaces

Expected Outcome:

  • Enhanced visibility of FQDNs for both namespace and tenant levels.

  • Improved usability and customer satisfaction by addressing their monitoring needs.

  • Jitendra Pal
  • Apr 7 2026
  • Attach files